Dossier d’œuvre architecture IA29133794 | Réalisé par
Lécuillier Guillaume (Contributeur)
Lécuillier Guillaume

Chargé d'études d'Inventaire du patrimoine à la Région Bretagne.

Cliquez pour effectuer une recherche sur cette personne.
  • enquête thématique régionale, Inventaire des héritages militaires en Bretagne
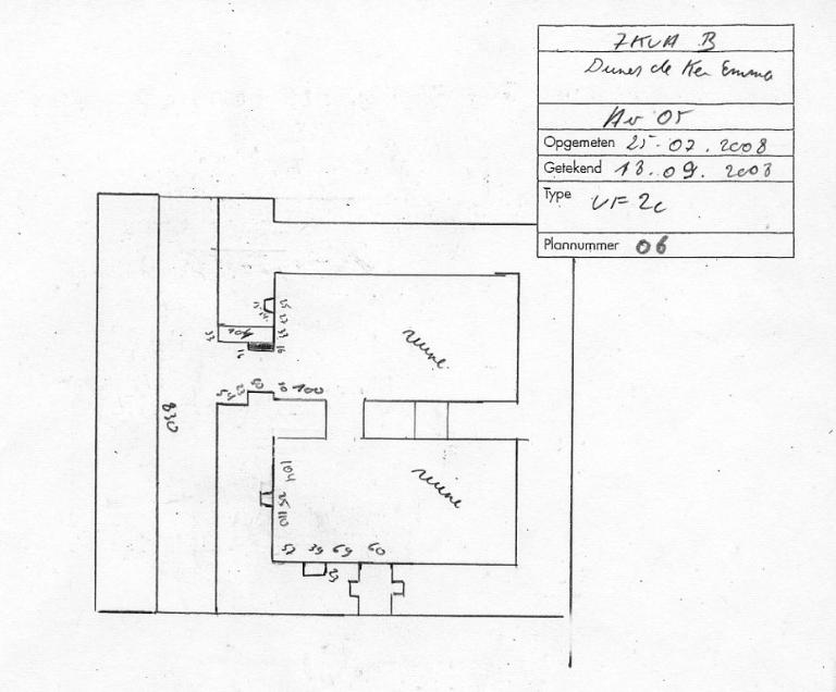
Bunker-abri de type VF 2c pour 12 hommes, pointe d’Enez-Vihan, Dunes de Keremma (Tréflez)
Œuvre étudiée
Auteur
Copyright

Dossier non géolocalisé

Localisation
  • Aire d'étude et canton Bretagne - Saint-Pol-de-Léon
  • Commune Tréflez
  • Lieu-dit Pointe d’Enez-Vihan , (devant) Roc'h Vran, Dunes de Keremma
  • Cadastre AD 228
  • Dénominations
    blockhaus, abri

Ce bunker est intégré au projet Kavadenn ("découverte" en breton) développé par Haut-Léon Communauté avec l’Atelier de l'Hermine.

Bunker-abri [B2]. Enterré dans le sol, il permettait d’abriter les soldats en cas de bombardements. Dans la salle de garde (12 m2), les soldats disposaient d’un poêle pour le chauffage et la cuisine, de lits superposés, d’une table, de bancs et de tous les équipements nécessaires à la vie quotidienne et au combat. Particularité : il est doté de deux salles de garde avec plafond en tôle ondulée cintrée appelée "tôle métro" ; il dispose de deux entrées et d’une sortie de secours.

Ce dossier d’Inventaire du patrimoine a été créé par la Région Bretagne en 2025 dans le cadre de l'Inventaire des héritages militaires.

Ce bunker a été construit par l’Allemagne nazie sous maîtrise d’ouvrage de l’Organisation Todt en 1943-1944. Il était classé comme VF, verstärkt feldmässiger Ausbau in Beton qui désigne une construction de campagne renforcée en béton.

Il a vraisemblablement été sabordé par les soldats avant leur départ le 8 août 1944 ou a servi de "fourneau de déminage" après-guerre.

  • Période(s)
    • Principale : 2e quart 20e siècle
  • Dates
    • 1943, daté par travaux historiques
    • 1944, daté par travaux historiques
  • Auteur(s)
    • Auteur :
      Organisation Todt (1938 - 1945)
      Organisation Todt

      L’Organisation Todt (souvent abrégée en "OT") était un groupe de génie civil et militaire de l'Allemagne nazie. Elle portait le nom de Fritz Todt (1891-1942), son fondateur et dirigeant, ingénieur de travaux publics nommé en 1940 ministre du Reich pour l'Armement et les Munitions. A sa mort le 8 février 1942, ce dernier est remplacé par l'architecte Albert Speer (1905-1981), haut responsable politique et proche d’Adolf Hitler. L'organisation Todt a notamment assuré la construction du réseau des autoroutes du Reich (Reichsautobahnen), de bases aériennes, portuaires, de sous-marins, d’infrastructures pour armes spéciales ou logistiques et de fortifications (Westwall, Atantikwall, Südwall).

      Cliquez pour effectuer une recherche sur cette personne.
      ingénieur militaire attribution par travaux historiques

Construit en béton (175 m3), ce bunker a subi une violente explosion interne. Il est ruiniforme.

  • Murs
    • béton béton armé
  • Toits
    béton en couverture
  • Plans
    plan rectangulaire régulier
  • Étages
    sous-sol
  • Couvertures
    • terrasse
  • État de conservation
    mauvais état, vestiges, envahi par la végétation
  • Statut de la propriété
    propriété d'un établissement public de l'Etat, parcelle appartenant au Conservatoire du littoral.
  • Intérêt de l'œuvre
    vestiges de guerre, à signaler
  • Éléments remarquables
    blockhaus, poste d'observation
  • Sites de protection
    site inscrit

Site inscrit en 1973 au titre de la loi du 2 mai 1930 sur la protection des monuments naturels et des sites dont la conservation ou la préservation présente, au point de vue artistique, historique, scientifique, légendaire ou pittoresque, un intérêt général.

Documents d'archives

  • Rapport Pinczon du Sel sur les installations du Mur de l'Atlantique (1946-1949). "Le Mur de l'Atlantique. Livre IV : du Mont Saint-Michel à la Laïta" (collection : Service Historique de la Défense de Brest).

    Service Historique de la Défense de Brest
Date(s) d'enquête : 2025; Date(s) de rédaction : 2025
(c) Région Bretagne
Lécuillier Guillaume
Lécuillier Guillaume

Chargé d'études d'Inventaire du patrimoine à la Région Bretagne.

Cliquez pour effectuer une recherche sur cette personne.